Fernsprechapparate Telefon- und Normalzeit
Hersteller:
Baujahr/Nummer:
Quellen:
alle Telefon- und Normalzeit
12 F / - 1 E/ - 03/1976 / -
Stromlaufplan Stromlaufplan
S1a-112/72 I
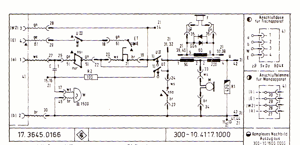
300-10.4117.1000 A1
T 4 mit Nummernschalter
Weitere Angaben:
FAp 300-10.4117.1000 A1: Sp 300-10.4117.1000 FAp T 4 mit Nummernschalter: Sp 300-10-4118.0100 , Postzulassung
Fernsprechapparat S1a - 112
Bauelemente sind auf der Bodenplatte montiert. Mit Erdtaste.

Fernsprechapparat 300-10.4117.1000 A1
Platine mit Blechstreifenleitungen auf der Unterseite. Mit Erdtaste.

Fernsprechapparat T 4 mit Nummernschalter
Platine mit mit umsteckbarer Nachbildung. Mit Erdtaste.
